您现在的位置:技术装备 > 技术装备技术装备
锅炉技术|认识联合循环机组之余热锅炉
点击次数:17145次 更新时间:2017/11/13 【关闭】

余热锅炉定义:

利用各种工业过程中的废气、废料或废液中的显热或()其可燃物质燃烧后产生的热量的锅炉。或在燃油(或燃气)的联合循环机组中,利用从燃气轮机排出的高温烟气热量的锅炉

余热锅炉与常规锅炉的区别:

★余热锅炉利用燃气轮机排出的废气为热源,因此无需燃烧系统(除非有补燃要求)

★余热锅炉无需配备风机(通风来自燃气轮机的排气)

★余热锅炉可在多压状态下产生蒸汽以提高热回收效率;

★热传导靠对流而不是靠辐射;

★余热锅炉不采用膜式水冷壁结构;

★余热锅炉采用翅片管最大限度地强化传热。

 

余热锅炉

 

常规锅炉

 

典型的余热锅炉的纵剖面图

余热锅炉的分类:

从燃气侧热源分:

★无补燃余热锅炉

        单纯回收燃气轮机排气的热量,产生一定压力和温度的蒸汽。

★有补燃余热锅炉

        ▲部分补燃型

        向余热锅炉内加喷有限燃料,燃烧消耗掉一部分燃机透平排气中的氧气,使锅炉受热面的燃气温度提高到7001000℃。

        特点:

        ●余热锅炉结构简单(无需辐射换热,只需增加对流换热面);

        ●蒸发量比无补燃余热锅炉增大一倍。

        ▲完全补燃型

        向余热锅炉喷入大量的燃料,在余气系数1.1的条件下把从燃机透平送来的高温燃气中的氧气几乎完全燃烧掉。

        特点:

        ●余热锅炉需要敷设辐射换热面;

        ●蒸汽量可以达到无补燃余热锅炉的67倍。

 烟道式补燃燃烧器的结构

一般来说,采用无补燃的余热锅炉的联合循环效率相对较高。目前,大型联合循环大多采用无补燃的余热锅炉。

从蒸发器中汽/水工质的循环方式分:

 

★强制循环余热锅炉

★自然循环余热锅炉

区别:有无循环水泵加压

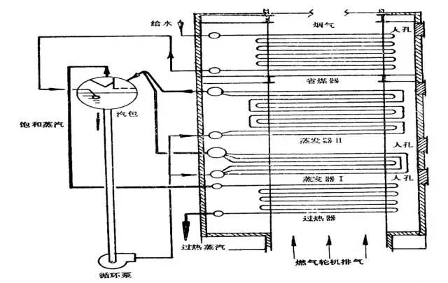
  强制循环余热锅炉原理示意图

 自然循环余热锅炉原理示意图

卧式自然循环的原理

布置在炉膛内的水冷壁受到高温烟气(或火焰)辐射的热量加热后,管内水的温度迅速升高,一部分水汽化,在管内形成汽水混合物。布置在炉墙外侧下降管中的水,由于不受热,它的密度就大于汽水混合物的密度。

下降管一侧的压力大于水冷壁一侧的压力,二者之差为流动压头。在流动压头的作用下,水从下降管向水冷壁管(上升管)不断地循环流动,这种现象称为自然循环。

 

卧式自然循环的原理

从产生蒸汽压力等级分类:

★单压余热锅炉

        ▲只产生一种蒸汽压力供汽轮机使用。

★双压或三压余热锅炉

        ▲产生两种或三种不同压力的蒸汽供汽轮机使用;

        ▲可以采用再热蒸汽循环的方式,提高联合循环的效率;

        ▲双压或三压余热锅炉系统复杂、造价高,适用于燃机透平排气温度较高、单机功率较大的机组。

 

单压余热锅炉

 

双压余热锅炉

 

三压余热锅炉

从锅炉本体结构布置分类:

★卧式布置余热锅炉

★立式布置余热锅炉

 

 

 

 

易与脱氧化氮和一氧化碳的触媒设备相配;

★易与大功率补燃设备相配;

★易于满足高地震区的设计要求;

★钢结构量少。

 

 

★占地面积可能较小;

★在老厂改造项目中,较易在现有锅炉房中布置;

★比较容易解决就地分包项目;

★现场安装时无需使用重型起吊器械。

按照有无锅筒装置分类:

★直流式余热锅炉

★锅筒式余热锅炉

 

直流式余热锅炉管簇布置示意图

大型余热锅炉采用模块结构,这种经过工厂试验的各模块,便于装运,可缩短安装工期,降低建造费用。

 

 

 

 

 

余热锅炉本体组成:

通常余热锅炉由省煤器、蒸发器、过热器以及联箱和汽包等换热管组和容器等组成,在有再热器的蒸汽循环中,可以加设再热器。

 ★省煤器——锅炉的给水完成预热的任务,使给水温度升高到接近饱和温度的水平;

 ★蒸发器——给水相变成为饱和蒸汽;

 ★过热器——饱和蒸汽被加热升温成为过热蒸汽;

 ★再热器——再热蒸汽被加热升温到所设定的再热温度;

 ★汽包——汇集省煤器给水和汇集从省煤器来的汽、水混合物,提供合格的饱和蒸汽进入过热器或供给用户。

翅片管

余热锅炉省煤器、蒸发器、过热器、再热器均采用翅片管传热,翅片管的特点:

★采用翅片管增加传热; 

★两种形式-螺旋环片状翅片管和螺旋锯齿状翅片管;

★锯齿状翅片管具有更高的传热效率,因此在余热锅炉中除高温区域(余热锅炉进口及补燃用燃烧器后部)外,均被采用; 

★传热率可通过改变翅片管的高度和密度布置(每米长度的翅片数)调节; 

★被螺旋缠绕在管子上的翅片是利用连续高频焊工艺同管子外壁焊接固定的。

 


汽包结构

汽包本体是一个圆筒形的钢质受压容器,由筒身(圆筒部分)和两端的封头组成。筒身由钢板卷制焊接而成,凸形封头用钢板冲压而成,然后两者焊接成一体。封头上开有人孔,以便进行安装和检修,同时起通风作用。人孔盖一般由汽包里面向外关紧,封头为了保证其强度,常制成椭球形的结构,或制成半球形的结构。

 

 

 

 

减温器

减温器通常位于过热器或再热器出口管组的进口处,比如一、二级过热器之间。

减温水一般来自锅炉给水泵。

减温水通过喷口雾化后喷入湍流强烈的蒸汽中,蒸汽的速度和雾化的水滴尺寸是确定减温效果的两个最重要因素。

一个好的过热器或再热器设计,在额定负荷稳定运行时需要很少的喷水量。

联箱

现代锅炉都采用圆形联箱,实际上是直径较大、两端封闭的圆管,可用来连接两部分相同或不同管数和管径的管子,起汇集、混合和分配工质的作用。

联箱一般布置在炉外不受热,其长度由所需连接的管数决定。联箱与管子的连接现在都采用焊接。